查看: 90|回复: 0

推荐一个.Net分布式微服务开发框架

[复制链接]

7

主题

9

帖子

22

积分

新手上路

Rank: 1

积分
22
发表于 2023-2-9 21:44:54 | 显示全部楼层 |阅读模式
在给大家介绍之前,我们一起来看看分布式架构的使用场景与好处。
针对一些互联网系统,大数据、高并发和快速响应,都是系统必须满足的,而单机系统的架构是无法满足这样的需求的,这时候我们就需要用到分布式的架构。
分布式架构具备以下的好处:

高性能:把高并发的请求,分散给各个节点,从而达到快速响应的需求。
高可用:单机架构如果出现故障,就会导致无法响应,而分布式架构单一节点故障,系统照样可以运行。
可伸缩性:节点可以灵活增加或者减少,针对一些临时场景,比如双11,可以临时增加服务器节点。
可维护性:对于出现故障的节点,可以从系统配置去掉,维护好后再配置加入。
灵活性:系统升级迭代,单机架构需要先停止系统,全部更新完毕才重新上线,所以往往只能在非高峰期升级,而分布式架构可以单一节点逐步升级,不会影响系统的运行。
下面,给大家介绍下这套分布式微服务开发框架。
项目简介
这是一个微服务快速开发框架,底层通讯支持GRPC、Thrift协议,并支持随意切换,系统自动服务发现、调用链追踪、Cron 调度、限流、事件总线、CQRS 、DDD、类似MVC的开发体验,插件化开发。
整体架构分为3个部分:注册中心、微服务、网关。

技术架构
1、跨平台:这是基于.NetCore开发的系统,可以部署在Docker,Windows,Linux,Mac;
2、开发工具:visual studio 2022;
3、同时支持.net core3.1 、.net frameworker4.6.1;
4、数据库支持:MySQL、MSSQL;
5、前端:Vue + Element-Ui。

项目结构



Anno开头为微服务快速开发框架
Viper为示例项目
database为数据库文件

系统功能
1、集群监控:集群总览、链路追踪、服务监控、服务文档、系统日志
2、集群分析:分布统计(小时)、分布统计(24小时)、统计分析、模块分析、用户分布
3、模拟工具:模拟请求
4、系统管理

系统会员:公司列表、会员列表

系统配置:角色权限、角色管理、功能管理

部分功能截图
集群总览



链路追踪



服务监控



服务文档



系统日志



分布统计(小时)



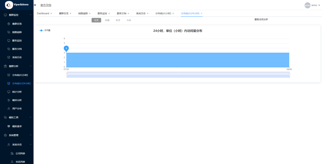
分布统计(24小时)



统计分析



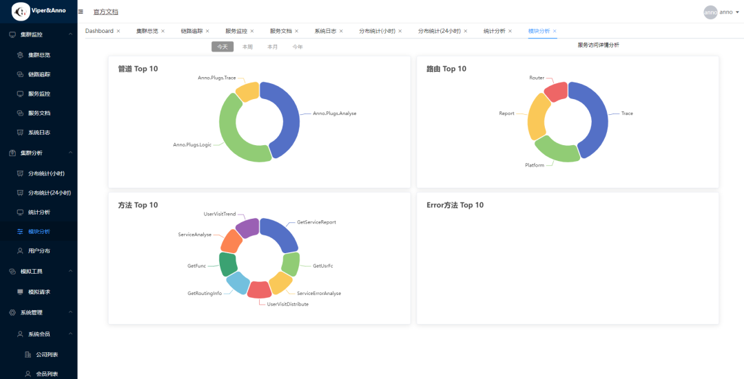
模块分析



模拟请求



公司列表



会员列表



角色权限



角色管理



功能管理



项目地址
分布式框架:

https://github.com/duyanming/Anno.Core

示例项目

https://github.com/duyanming/Viper
- End -
~
技术群:添加小编微信并备注进群

小编微信:mm1552923
公众号:dotNet编程大全
回复

使用道具 举报

您需要登录后才可以回帖 登录 | 立即注册

本版积分规则

快速回复 返回顶部 返回列表